苏州51龙凤茶楼论坛,老九品茶楼凤楼论坛官网,51龙凤茶楼论坛地址,51龙凤茶楼论坛成都

搜索
历史搜索
搜索发现

电磁继电器由什么组成

2024-09-09 11:51:24| 来源:聚英电子| | 0

电磁继电器,作为电路中一种重要的控制元件,广泛应用于自动化控制系统中,实现电路的开关、转换及?;さ裙δ堋@玫绱鸥杏υ?,通过较小的电流(控制电流)来控制较大电流(被控电流)的通断,从而在电气控制中起到了桥梁和开关的作用。那么,电磁继电器究竟由哪些部分组成呢?接下来,我们将详细解析其构成。

电磁继电器由什么组成

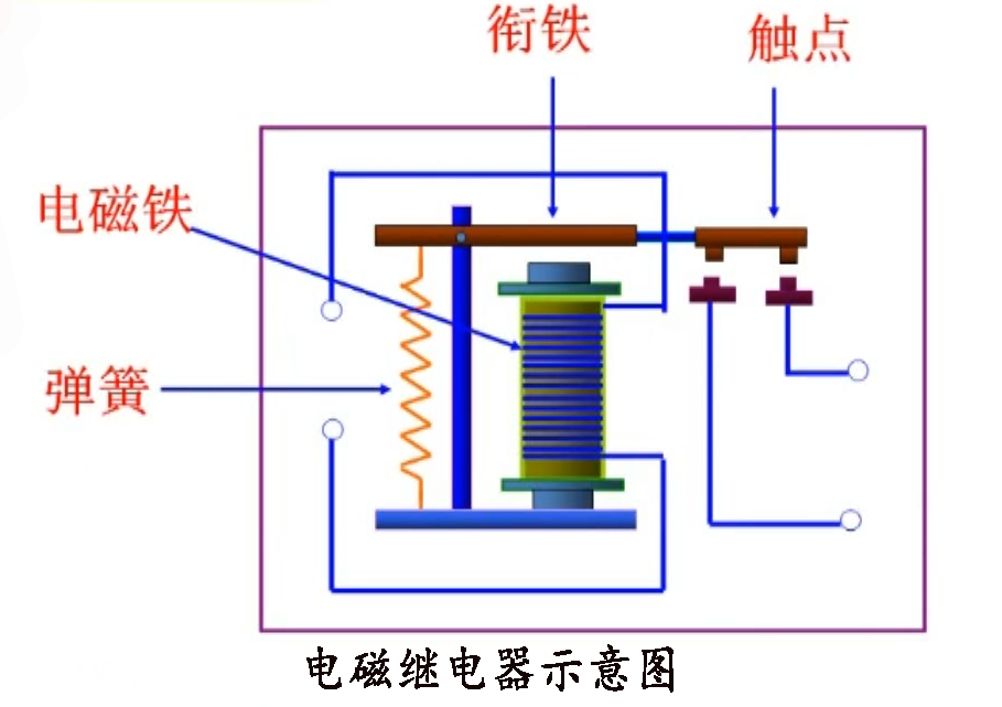
一、电磁铁系统

电磁铁系统是电磁继电器的核心部件,主要由线圈、铁芯和衔铁(或称为动铁芯)三部分组成。

-线圈:通常由绝缘导线紧密绕制而成,是产生磁场的源头。当线圈中通入控制电流时,根据安培环路定律,会在其周围产生磁场,磁场的强弱与电流的大小成正比。线圈的匝数、线径以及绕制方式都会影响其磁场的性能。

-铁芯:位于线圈内部,由软磁性材料制成,易于被磁化也能迅速退磁。当线圈通电时,铁芯被磁化成为磁体,吸引衔铁;当线圈断电时,铁芯失去磁性,衔铁在复位弹簧的作用下复位。

-衔铁:与铁芯相对,通常由软磁性材料制成,能在电磁力的作用下移动。衔铁的移动直接决定了触点系统的状态变化,即电路的通断。

电磁继电器示意图

二、触点系统

触点系统是电磁继电器执行控制功能的关键部分,根据电磁铁系统的动作来切换电路。触点系统一般由静触点和动触点组成,根据触点数量及连接方式的不同,可分为单掷(SP)、双掷(DP)等多种类型。

-静触点:固定在继电器基座上,不随电磁铁系统的动作而移动。静触点可以是??サ?NO),也可以是常闭触点(NC),具体取决于电路设计需求。

-动触点:安装在衔铁上,随衔铁的移动而移动,从而与静触点接触或分离,实现电路的通断。动触点的设计需考虑接触电阻、耐磨性、耐电弧性等因素,以确保长期稳定运行。

电磁继电器工作原理

三、复位弹簧

复位弹簧是电磁继电器中用于恢复触点系统原始状态的部件。当线圈断电时,复位弹簧会释放存储的能量,推动衔铁回到初始位置,使动触点与静触点分离,电路断开。复位弹簧的刚度和长度需精确设计,以确保触点动作的准确性和可靠性。

四、外壳与绝缘结构

外壳是电磁继电器的外部保护壳,不仅起到固定内部各部件的作用,还能有效防止外部灰尘、水分等进入继电器内部,?;て涿馐芑肪骋蛩氐那趾?。同时,外壳的材质和设计还需考虑散热性能,以保证继电器在高温环境下的稳定运行。

绝缘结构则用于隔离继电器内部的不同电位部分,防止电气短路或漏电现象的发生。绝缘材料的选择需满足一定的绝缘强度、耐热性、耐电弧性和机械强度等要求。

五、其他辅助部件

除了上述主要部件外,电磁继电器还可能包含一些辅助部件,如灭弧装置、防尘罩、接线端子等。灭弧装置用于在触点断开时迅速熄灭可能产生的电弧,防止触点烧蚀;防尘罩则用于进一步防止灰尘进入继电器内部;接线端子则用于与外部电路连接,传递控制信号和被控电流。

综上所述,电磁继电器由电磁铁系统(包括线圈、铁芯、衔铁)、触点系统(静触点、动触点)、复位弹簧、外壳与绝缘结构以及其他辅助部件共同组成。这些部件相互协作,共同实现了电磁继电器的控制功能。在设计和使用过程中,需充分考虑各部件的性能和相互关系,以确保电磁继电器的稳定运行和可靠性。



联系销售
销售王经理微信 销售王经理
微信公众号 微信公众号
服务热线
400-6688-400