电磁继电器,作为电气控制系统中不可或缺的关键元件,其作用与原理的深入理解对于掌握现代电气技术至关重要。本文将从电磁继电器的基本概念出发,详细阐述其工作原理、主要作用、应用领域以及未来发展趋势,旨在为读者构建一个全面而深入的电磁继电器知识体系。

一、基本概念
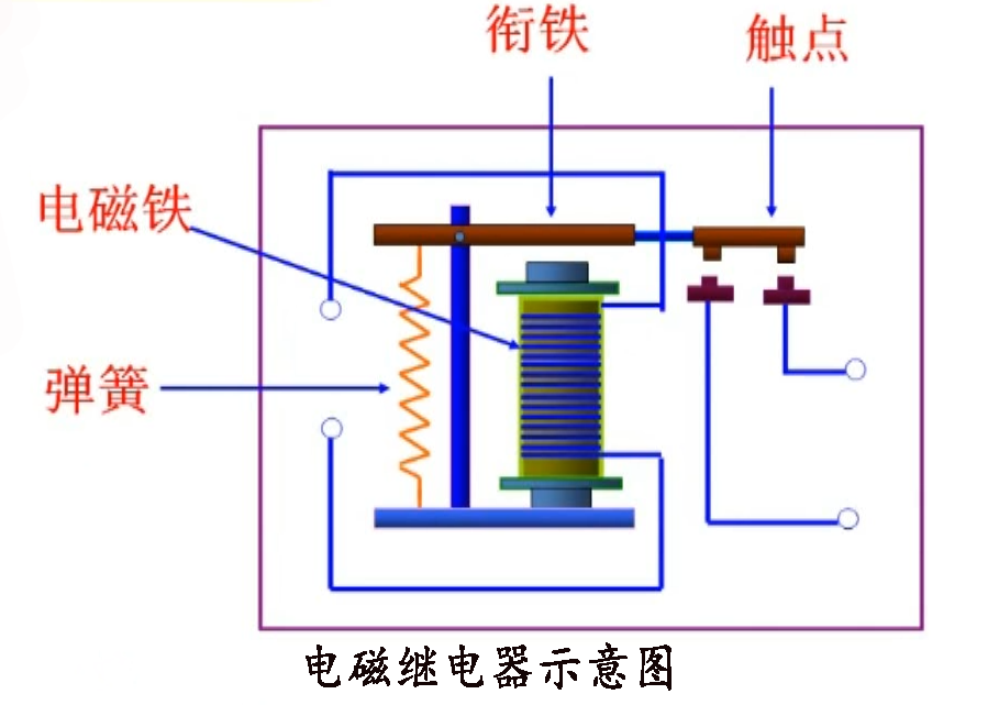
电磁继电器,简而言之,是一种利用电磁效应来控制电路通断的自动开关装置。它主要由电磁铁(包括铁芯、线圈等)、衔铁、弹簧及触点系统组成。当线圈中通入电流时,电磁铁产生磁性,吸引衔铁运动,从而改变触点系统的状态,实现电路的闭合或断开。反之,当线圈中电流消失,电磁铁失去磁性,衔铁在弹簧的作用下复位,触点系统恢复原状,电路状态也随之改变。
二、工作原理
电磁继电器的工作原理基于电磁感应定律和磁力的相互作用。当继电器线圈通电时,电流通过线圈产生磁场,这个磁场作用于铁芯,使其磁化并吸引衔铁。衔铁的运动带动触点系统的动作,完成电路的通断控制。这一过程中,电能被转化为磁能,再进一步转化为机械能,最终实现对电路的控制。
具体来说,继电器通常具有??サ愫统1沾サ懔街掷嘈汀3?サ阍诩痰缙魑炊魇贝τ诙峡刺?,动作后闭合;而常闭触点则相反,未动作时闭合,动作后断开。这种设计使得继电器能够灵活地应用于各种控制电路中,实现复杂的逻辑控制功能。

三、主要作用
1.电路隔离与?;ぃ旱绱偶痰缙髂芄皇迪秩醯缈刂魄康?,即利用低电压、小电流的信号去控制高电压、大电流的电路,有效隔离了控制电路与被控电路,提高了系统的安全性和可靠性。
2.自动化控制:在自动化生产线、机械设备、家用电器等领域,电磁继电器作为重要的控制元件,能够根据预设的逻辑程序自动切换电路状态,实现设备的自动化运行和远程控制。
3.信号转换与放大:继电器能够将微弱的电信号转换为较强的机械动作,进而控制大电流电路,实现了信号的转换与放大功能,在信号传输和处理中发挥着重要作用。
4.多路控制:一个继电器可以控制多个电路,或者多个继电器组合使用可以实现更复杂的控制逻辑,满足不同应用场景的需求。
四、应用领域
电磁继电器广泛应用于工业自动化、电力系统、交通运输、航空航天、通信设备、家用电器等多个领域。在工业自动化中,继电器是实现设备自动化控制的核心部件;在电力系统中,继电器用于保护电路和设备免受短路、过载等故障的影响;在交通运输领域,继电器则用于控制车辆的灯光、音响、雨刷等辅助设备;在家用电器中,继电器则隐藏在内部电路中,默默地为我们的日常生活提供便利。

五、未来发展趋势
随着科技的进步和自动化、智能化技术的快速发展,电磁继电器也在不断创新与升级。未来,电磁继电器将朝着小型化、集成化、智能化、高可靠性等方向发展。小型化和集成化将使得继电器更加紧凑、轻便,便于在有限的空间内安装使用;智能化则意味着继电器将具备更强的自我诊断、自我修复能力,以及更灵活的控制策略;而高可靠性则是继电器始终追求的目标,通过优化材料、改进工艺、加强测试等手段,不断提升产品的质量和稳定性。
总之,电磁继电器作为电气控制领域的重要元件,其作用与原理的深入理解对于推动电气技术的发展具有重要意义。随着技术的不断进步和应用领域的不断拓展,电磁继电器必将在未来的发展中展现出更加广阔的前景和无限的可能。