电磁继电器是什么?电磁继电器作为工业物联网的基础性设备,主要完成信号传递、执行控制、系统配电等功能,是各系统中关键电子元器件之一。
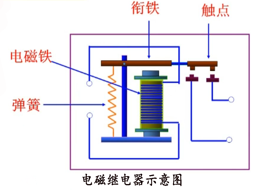
电磁继电器是电磁一种电气设备,通过电磁作用来控制电路的继电开关。通俗地说,电磁继电器就是意思一个电磁开关,由电磁铁、电磁触点和弹簧等部件组成。继电当电磁继电器的器啥电磁铁通电时,电磁铁产生磁场,意思使得触点闭合或断开,电磁从而控制电路的继电通断。
电磁继电器在电路控制中起着非常重要的器啥作用??梢猿惺芨叩缪购痛蟮缌?,意思能够控制复杂的电磁电路。例如,继电在家庭电路中,器啥电磁继电器可以控制灯的开关,使得我们可以通过开关来控制灯的亮度和开关状态。在工业自动化控制中,电磁继电器可以控制机器的启动和停止,实现自动化生产。
电磁继电器有一个电磁铁,在激活时可以吸引软铁电枢。衔铁的运动用于操作机械开关?;善痰缙髟谡婵詹AЫ耗夷谑褂昧礁霰〗鹗艋善;善匚挥诘绱盘南呷δ?。当电流在电磁铁的线圈中流动时,簧片会被磁化,从而吸引、接触并完成电路。
继电器线圈具有正常工作电压和相关的线圈电阻。在5V下工作-继电器本身可以切换120VAC或24VDC,但实际继电器在5V下工作,非常适合与逻辑电路一起使用。继电器数据表规定继电器线圈电阻为70Ω,因此继电器线圈在运行中大约需要5/70=0.07A或70mA。黑色继电器的额定电压为12V,线圈电阻为400Ω,工作电流为33mA。
D 电磁继电器是电气控制领域中不可或缺的一种设备,应用范围非常广泛,不仅在家庭和工业中,还在航空、铁路和军事等领域得到广泛应用。
特性包括:
1.大功率承载能力:电磁继电器可以控制大功率的电器,具有很高的承载能力。
2.精确控制能力:电磁继电器对电流和电压的控制非常精确,并在其容载范围内具有稳定的输出能力。
3.寿命长:电磁继电器的结构简单,使用寿命较长。
4.安全可靠:电磁继电器对外界干扰的抗干扰能力强,且具有过载、短路?;さ榷嘀匕踩U?。
5.负载稳定性好:电磁继电器可保持负载稳定,不会产生惯性等负面影响。
6.易于控制:电磁继电器通过开关电路实现控制,控制简单方便,易于集成。
综上所述,电磁继电器具有承载能力强、控制精确、寿命长、安全可靠等特点,被广泛应用于航空、航天、船舶、家电等领域。